随着“双碳”政策的不断推进和深化,可再生能源电力成本的降低,氢燃料电池汽车的规模化推广和氢能市场的逐渐成熟,市场对氢气的需求呈爆发式增长,绿氢成为氢能发展的必经之路。氢能产业链较长,绿氢制取率先受益。随着国家政策的不断加码和绿氢制取技术的不断进步,电解水制氢成为制取绿氢的重要方法。随着电解水制氢规模的提升,电解槽市场也迅速增长。
那么什么是电解槽?
电解槽有哪几种类型?
电解槽发展到现在到了什么阶段?
氢能汇(微信公众号:h2-2005)下面为您详细介绍一下。
电解槽的定义
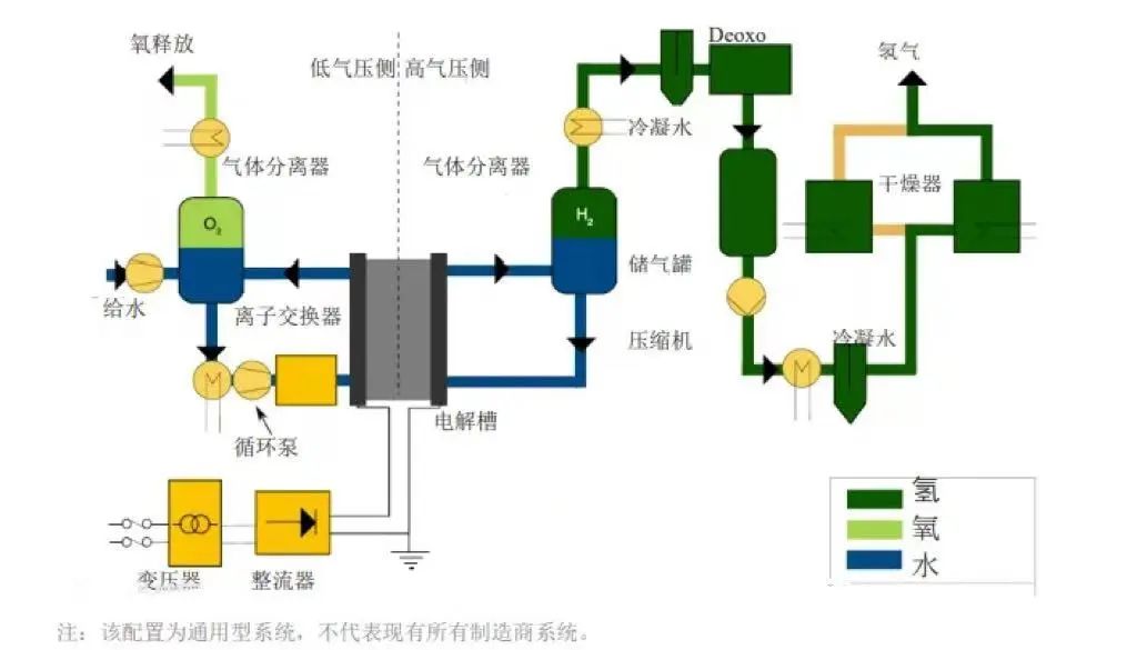
电解槽是水电解制取氢气和氧气的主要设备。电解槽由槽体、阳极和阴极组成,多数用隔膜将阳极室和阴极室隔开。当直流电通过电解槽时,在阳极与溶液界面处发生氧化反应,在阴极与溶液界面处发生还原反应,以制取所需产品。

电解槽的主要类型
根据不同技术的特点和应用范围,电解槽可分为碱性电解槽(alk)、质子交换膜电解槽(pem)、阴离子交换膜电解槽(aem)和固态氧化物电解槽(soec)四种类型。
电解槽的结构及系统原理
四种类型的电解槽技术特点不同,构成结构与系统原理也各不相同。
1、碱性电解槽
碱性制氢电解槽的结构,主要有隔膜、正/负极网、极板、极框、垫片、紧固螺杆与螺母、端板等。
从结构上看,碱性电解槽的组装跟氢燃料电池电堆类似,在端板的基础上,逐一装配极板、支撑网、负极网、隔膜、正极网、支撑网、极框、垫片,再以此重复,最后装上另一端的端板,用紧固螺杆固定。
另外,极框在经过粗、精立车后与极板焊接,再与镍丝网焊接,而隔膜、极板、镍网、垫片均需切割后组装。
电极、隔膜和密封垫片是碱性电解槽的关键材料。电极通常采用镍网或泡沫镍,其性能对电流密度和电解效率有决定性影响,其成本约占系统成本的28%;隔膜用于将两极隔离开,要求保障气密性的同时,降低电阻以减少电能损耗,密封垫片用于解决极片之间的绝缘问题,其绝缘性能对电解效率、安全、系统使用寿命均有影响。
2、pem电解槽
电解槽是电解反应制氢的核心装置,pem电解槽采用质子交换膜作为电解质,结构和性能具有一定优势。pem电解槽同样由多个电解单元堆叠而成,每个单元均由质子交换膜、催化剂、气体扩散层和双极板构成。
pem电解槽使用质子交换膜作为固体电解质,替代了碱性电解槽使用的隔膜和液态电解质(koh溶液),内阻更小、内部结构更为紧凑,电解效率大幅提高,规模选择也更为灵活。

3、固体氧化物电解槽(soec):
soec槽体原理:
这类电解槽在高温(700-850℃)下工作。优点是有利的动力学条件,使用相对便宜的镍电极成为可能;减少了电力需求,部分用于分解水的能量可通过热能获得(可以利用余热,基于电力计量的表观效率可以高于 100%);可逆性潜力(作为燃料电池和电解槽工作),二氧化碳和水同步电解生成合成气。缺点是:热化学循环会加快劣化和缩短使用寿命,特别是在停机/启动期间。导致电堆性能下降的其他问题还包括:高气压差下的密封难题;使用二氧化硅作为密封剂造成电极污染;以及其他来自管道、连接件和密封的污染源。目前 soec部署仅限于kw级别, 也有一些示范项目已经达到1 mw。
soec系统原理:

4、阴离子交换膜(aem):
aem槽体结构原理
这是一项最新的技术,目前只有少数几家公司正在进行商业化推广,且落地项目很少。aem 的潜力在于避免了碱性电解槽的恶劣碱性运行环境,并与 pem 电解槽的简单高效特性相结合。
这类电解槽可以使用非贵金属催化剂、不含钛组件,同 pem 一样可在差压下工作。事实上 aem 膜存在化学和机械稳定性问题,导致电解槽使用寿命不稳定。另由于 aem 电导率低、电极结构差、催化剂动力学缓慢等原因,所以性能也不如预期的理想。
一般电解质性能可通过调整 aem 膜的电导率性能或增加支持电解质(如 koh 或碳酸氢钠[nahco3])方法得到提高。然而,如此调整可能会降低电解槽的耐用性。本质上,oh-离子比 pem内部的 h 质子慢三倍(电导率低), 因此 aem 开发商需要制造出更薄的或具有更高电荷密度的 aem 电解质膜。
aem系统结构原理

电解槽优缺点
了解了电解槽的构造,每种类型电解槽都具备各自的优势和挑战。碱性电解槽以其稳健性和低成本著称,pem电解槽因其高效性而备受关注,soec凭借热能利用的高效性成为未来工业应用的强劲选手,而aem则作为一项新兴产品。
1. 碱性电解槽 优点:制造相对容易,电极面积可达3平方米。 使用寿命超过30年,维护成本低。使用0.252毫米厚的隔膜减少气体混合,提高电流密度。缺点:由于气体混合,可能导致效率下降。 尽管现代设计提高了电流密度,但与pem技术相比仍有差距。
2. 质子交换膜电解槽优点: 使用全氟磺酸膜,可在低电阻下实现高电流密度。适合大规模应用,尤其是在氧气侧大气压下氢气侧压力高达70巴。缺点:高材料成本(如铱、铂、钛)导致成本较高。 对水中的杂质(如铁、铜、铬和钠)非常敏感,容易发生钙化。
3. 固体氧化物电解槽优点:在700-850°c下运行,有助于加速反应动力学。可以使用相对便宜的镍电极,部分能量通过热能提供。缺点: 高温运行导致材料更快降解,使用寿命较短。 主要应用于千瓦级系统,部分示范项目已达兆瓦级。
4. 阴离子交换膜电解槽优点: 结合了碱性电解槽的温和操作环境和pem电解槽的高效设计。可以使用非贵金属催化剂和无钛组件。缺点:存在化学和机械稳定性问题,导致使用寿命不稳定。 电导率低、电极结构差、催化剂动力学缓慢。
主流电解槽的性能要求及选择顺序
电解槽是电解水制氢的关键设备,其性能和效率直接影响到氢能的产量以及能源的消耗。目前,国内主流电解槽性能要求:高氢气纯度、低能耗、结构简单、制造与维修方便且成本低廉、使用寿命长、材料利用率高。
中国主流电解槽产业成熟度顺序:alk > pem > aem> soec ;
alk电解槽:规模化制氢首选,存在问题包括低制氢效率、过程污染和高耗电量,未来有降本空间;
pem电解槽:商业化初期,效率比alk高,耗电量较低,适合风光发电氢能制取,但成本高(贵金属使用)且产氢规模较小,未来需降低成本和扩大规模;
aem电解槽:结合alk造价优势和pem效率优势,具有成本低和高效制氢的潜力,但阴离子交换膜研发难度大,目前仍在实验室阶段;
soec电解槽:处于实验室放大阶段,800°c以上环境下效率最高,但造价成本远超alk和pem,并且可逆反应特性使其在未来氢储能领域具有应用前景。
电解槽的应用前景
随着全球能源转型和氢能经济的快速发展,电解槽市场的需求正在不断增长。
国内市场方面,据trendbank预计,到2025年,我国绿色可再生氢气的需求量将达到130万吨,而2023-2025年的电解水制氢设备累计出货量预计达到17gw以上。假设碱性电解槽占比85%,pem电解槽占比15%,预计2023-2025年电解槽累计市场空间达320.3亿元,其中碱性电解槽市场空间达216.8亿元,pem电解槽市场空间达103.5亿元。

全球市场方面,预计到2030年,全球电解槽累计市场空间将接近2000亿元。根据iea的预测,2022年全球电解槽装机容量已达1.4gw,其中中国占比约40%,欧洲占比三分之一左右。预计到2030年,全球电解槽装机容量将达到134gw,其中碱性电解槽占比64%,pem电解槽占比22%,soec占比4%。经测算,我们预计到2030年,全球电解槽市场空间将达1937.6亿元,其中碱性电解槽市场空间达1029.1亿元,pem电解槽市场空间达854.9亿元,soec市场空间达53.6亿元。

电解槽相关企业
电解槽需求前景广泛,据trendbank统计,国内已有超百家企业布局或规划碱性电解槽的研发或生产。但目前仅有少数企业具备兆瓦级制氢设备的生产能力。
1.阳光氢能
![]()
阳光氢能作为阳光电源的子公司,专注于可再生能源电解水制氢技术的研究,阳光氢能是国内极少数兼具碱性与pem两种制氢技术的企业,在国内多个制氢项目中也提供了制氢系统全套k8凯发的解决方案。2024年阳光氢能智能制造中心投用,引进国内首条先进的电解槽自动化装配产线,带动氢能产业新质生产力的发展。
阳光氢能碱性水电解制氢设备可提供 1000 标方/小时及以上柔性制氢设备,通过优化电极、隔膜、结构和流程等,实现更低能耗、更优动态性能,针对大规模制氢项目推出多对一k8凯发的解决方案。pem 电解槽单体可达到 300 标方/小时氢,在工作压力、电流密度和直流电耗上比碱水电解槽更有优势,整体性能更优。

2.稳石氢能

深圳稳石氢能科技有限公司是第三代电解水制氢技术的代表企业,也是全球唯一一家从膜到催化剂到膜电极、再到控制系统和系统集成,产研一体的aem电解水制氢装备企业。稳石氢能拥有100%自主知识产权的高性能阴离子交换膜制备技术、aem高效双金属催化剂制备技术、高效oer和her电极制备技术、电解器系统集成系统控制技术。
稳石氢能aem电解水制氢技术,集合了alk与pem制氢技术优势,开创了低成本、高效率制氢的技术先河,同时系统响应速度快,热启动时可在60秒内达到100%功率运行,深度适配清洁能源应用场景。

3.天合元氢

江苏天合元氢科技有限公司,隶属于天合集团,是以电解水制氢技术为核心的装备制造企业。天合元氢天擎系列碱性制氢装备成功入选2024年苏锡常首台(套)重大装备名单。天擎系列碱性电解水制氢装备,系天合元氢独立自主研发,具备安全可靠、稳定低载、超长寿命、满载保障、优质高效的特点。拥有30%-110%的宽功率波动制氢能力,电流密度较常规产品提升30%。

4.未来氢能

未来氢能科技是一家国际化氢能源技术和装备的国家级高科技公司,公司聚焦研发和生产全自主产权新一代aem制氢技术的关键材料及制氢设备。未来氢能aem电解槽采用全自主研发核心材料和非贵金属催化剂,变载范围大,功率较国外同类产品提升一倍多,可满足5kw的应用场景需求。未来氢能的产品在1.8 v电压情况下,电解槽电流密度可达2a/cm²,同时稳定性表现优异。产品目前已经通过超8000小时的运行测试,衰减率小于10μv。
2024年11月,未来氢能发布具有全自主知识产权的aemcat. her阴极催化剂、aemwe her阴极电极、aemwe oer阳极电极三款产品。

5.氢锐科技

上海氢锐科技有限公司核心技术与团队源自于中国科学院上海高等研究院,专注于质子交换膜(pem)电解水制氢的研发、产业化与应用及k8凯发的解决方案。公司“系列高效pem电解槽”已经实现了从5标方到250标方的批量制造,单槽最大产氢量可达250nm³/h。其中,采用115膜电极的电解槽产品,在1.5a电密下能耗4.1千瓦时可生产氢气1标方;采用80微米膜的电解槽产品2a电密下能耗4.1千瓦时生产氢气1标方。值得注意的是,由于氢锐科技的电解槽具有高一致性,极差小于30mv,耐受压差为1.6mpa。
6.安思卓新能源

安思卓新能源由发源于美国的全球氢能领先的技术团队创立,致力于氢能源全产业链核心设备的技术研发及生产,公司掌握世界前沿的可再生能源耦合电解水制氢技术,拥有100多项专利技术,实现产品可以在各种恶劣和不稳定环境下高效生产。
在新能源制氢和储氢领域,已掌握“将不稳定的可再生能源完全高效转化为氢能”的核心专利技术,并开发出具有全流程仿真正向设计开发能力的模块化产品。公司成功研发出最大功率的集装箱式绿氢电解槽,拥有最低的满负荷制氢直流电耗,实现了最长周期的绿氢安全运行业绩。

7.氢辉能源

氢辉能源(深圳)有限公司,是一家专注于质子交换膜 (pem) 电解水制氢关键材料及部件的国产化、产业化,及相关检测设备的研发、生产、销售及技术服务的企业。公司自成立以来,已成功实现多个核心部件的批量化生产,多项技术属国内首创、国际领先。包括开发 80~100 微米 bripem®双增强型质子交换膜 (pem)、brimea™多重抗渗氢膜电极 (mea)、适用于不同应用场景的高性能、长寿命大 / 中 / 小型 brilyzer®pem 电解槽。

8.考克利尔竞立

考克利尔竞立,全称考克利尔竞立(苏州)氢能科技有限公司,专注于从事各类行业制氢设备的设计、研发、生产和销售,尤其是碱性水电解制氢设备。截至目前,考克利尔竞立已经接连出厂国际首台套产氢量1200nm³/h、1300nm³/h的制氢设备,在设备大型化方面领先全球。考克利尔竞立的碱性电解槽还有副电极超大的比表面积、气体出口槽面法兰连接、“覆镍合金”专利技术制造等优势。

素材来源:各企业k8凯发官网 艾邦综合网等
